截至周二发稿时,Hyperliquid (HYPE) 的涨幅扩大了 8%,主要受 HIP-4 提案的推动,该提案拟增加结果交易,包括预测市场和有界期权合约。HYPE 期货未平仓合约量增长超过 25%,表明资金流入增加,也印证了散户对这家去中心化交易所及其代币的兴趣日益浓厚。技术方面前景HYPE 看涨,买盘压力和趋势动能都在上升。
超流动性市场计划推出预测市场,重新吸引零售投资者的兴趣
Hyperliquid周一在美股早盘交易时段公布了HIP-4提案,计划新增预测市场和固定价格区间期权合约,以与Polymarket或Kalshi等现有平台展开竞争。在全球金融市场和地缘政治动荡的背景下,散户对预测市场的兴趣日益浓厚。此次提案的发布将Hyperliquid交易所的业务范围从HIP-3提案中引入的商品交易扩展到其他领域,体现了其稳步发展以更好地服务交易者的决心。
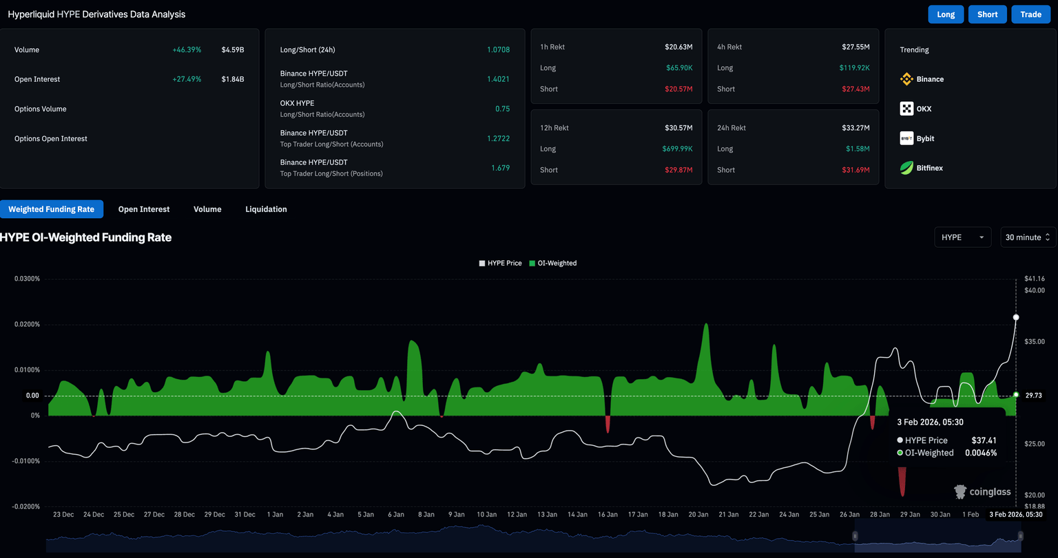
CoinGlass数据显示,HYPE期货未平仓合约(OI)在过去24小时内飙升27%至18.4亿美元,表明资金大量流入。通常情况下,在上涨趋势中期货市场出现如此大规模的资金流入,表明交易者普遍看涨。
过去24小时内,空头头寸遭到大规模清算,清算金额高达3169万美元,远超多头头寸的158万美元,这印证了HYPE期货的上涨趋势。此外,0.0046%的资金费率也表明交易员看涨情绪浓厚。
技术展望:Hyperliquid 能否达到 50 美元?
Hyperliquid股价在30.61美元附近触及100日指数移动平均线(EMA)后反弹,迄今已上涨24%。本星期截至发稿时,HYPE 周二上涨 14%,突破 200 日均线 32.89 美元,阻力位 35.51 美元(与 8 月 2 日的低点重合)和 R1 枢轴点 37.07 美元。
结合日线图上长期指数移动平均线(EMA)高于短期EMA的上升趋势,这种形态预示着强劲的反弹势头。若收盘价果断突破37.07美元,则有望冲击43.15美元的R2枢轴点,随后可能面临50.00美元附近的更高阻力位。
日线图上的动量指标支持上涨趋势。移动平均收敛/发散指标(MACD)稳步上升,零轴上方柱状图不断扩大,表明多头动能增强。与此同时,相对强弱指数(RSI)达到71,进入超买区域,表明买盘压力强劲。
从下行角度来看,如果 HYPE 未能守住 200 日均线 32.89 美元上方,则进一步上涨的机会将消失,并可能导致其重新测试 100 日均线 30.62 美元和 50 日均线 28.03 美元。
981
收藏

















