截至周三发稿时,柴犬 (SHIB) 价格稳定在 0.0000067 美元,在关键阻力位附近遭遇抛售。链上和衍生品数据显示交易者情绪不一,进一步限制了价格反弹的可能性。
交易员情绪不一,限制了SHIB的复苏。
CryptoQuant 的汇总数据显示,交易者对以狗为主题的模因币(meme coins)的看法褒贬不一。尽管现货和期货市场均出现大量巨鲸订单,表明看涨情绪浓厚,但过热的市场环境和卖方力量的增强表明抛售压力依然居高不下。这种组合表明模因币投资者犹豫不决,限制了其持续复苏的可能性。
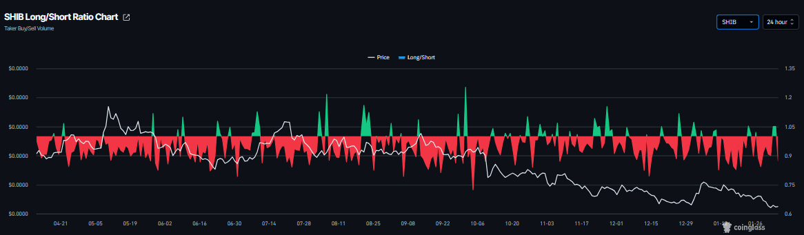
同样,衍生品市场也保持谨慎。CoinGlass数据显示,SHIB的资金费率周三转正,目前为0.0088%,表明多头头寸正在向空头支付费用,暗示市场看涨情绪。然而,同期多空比下滑至0.87,表明空头头寸有所增加。这种背离凸显了衍生品市场日益增长的不确定性,并削弱了看涨情绪。
柴犬价格预测:SHIB跌幅延续,跌破10月10日闪崩低点
上周柴犬价格回调超过11%,跌至以下水平10 月 10 日的闪崩低点为 0.0000067 美元SHIB 的价格已达到 2023 年 6 月中旬以来的最高水平。此外,SHIB 还收于 0.0000068 美元的周线阻力位下方,并在此价位附近遭遇阻力。截至周三发稿时,该网络迷因币的交易价格为 0.0000067 美元。
如果SHIB继续下跌,则可能进一步回调至周六的低点0.0000061美元。如果收盘价跌破该水平,则可能进一步下跌至2023年6月10日的低点0.0000054美元。
日线图上的相对强弱指数(RSI)为35,略微回升至超卖水平之上,暗示短期内可能出现反弹,但下行风险依然存在。移动平均收敛/发散指标(MACD)于1月17日出现死叉,该形态目前仍然有效,进一步支撑了下跌趋势。前景.
交易者应保持谨慎,因为SHIB的主要趋势仍然是看跌,因此任何短期反弹都有很高的概率是死猫反弹——在更广泛的下跌趋势中短暂的价格上涨。
如果SHIB复苏,它可能会继续上涨,向50日指数移动平均线(EMA)0.0000078美元迈进。
249
收藏
















